Property management made simple
Everything you need to manage rentals — in one place.
Secure my stress free tax rate
See LandlordDesk in Action
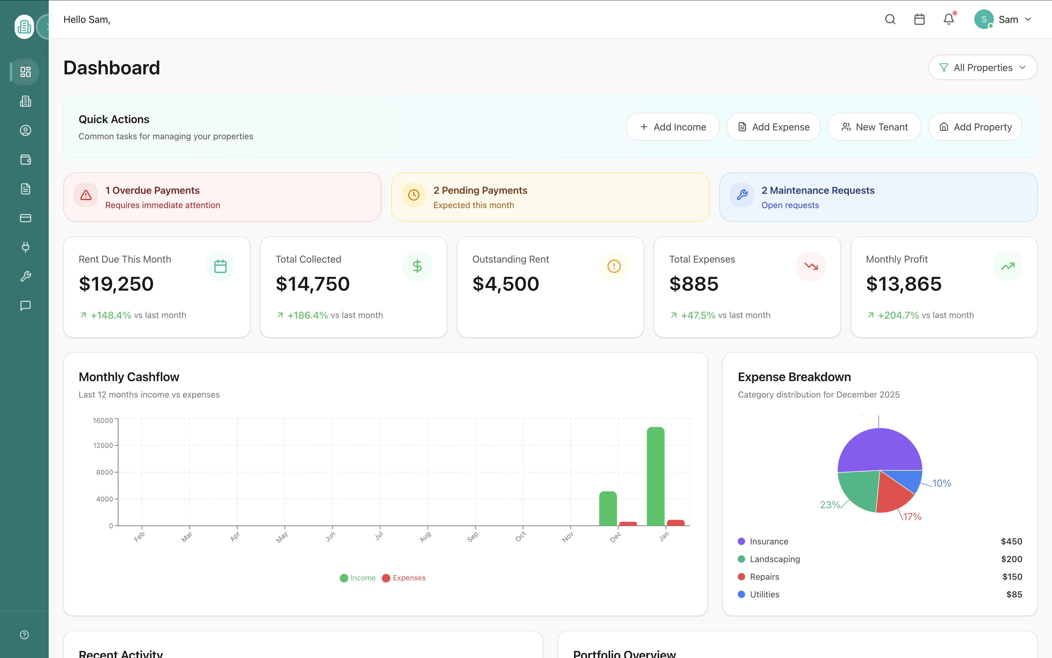
Complete Property Overview
Your command center for property management. View rent collection, payment alerts, maintenance requests, monthly cashflow, expense breakdown, recent activity, and portfolio overview — all in one comprehensive dashboard.
- Quick actions to add income, expenses, tenants, and properties
- Payment alerts for overdue and pending rent
- Real-time financial metrics and trends



Comprehensive Reporting Suite
Generate professional reports with one click. Income statements, cash flow reports, property performance, tenant summaries, expense breakdowns, tax summaries, and occupancy reports — all at your fingertips.
- 7+ different report types for complete insights
- Filter by date range and property
- Export data for tax preparation



Financial Dashboard On the Go
See your complete financial picture instantly. Total income, expenses, net income, and profit margin displayed clearly with visual charts showing income vs expenses over time.
- Real-time financial metrics at a glance
- Visual charts for monthly income vs expenses
- Track profit margins automatically



Maintenance Management
Track all maintenance requests from submission to completion. See status, priority, costs, and assigned contractors. Filter by property and get notifications for urgent issues.
- Track Open, In Progress, and Completed requests
- Priority levels and cost estimates
- Assign to contractors and track progress

Direct Tenant Communication
Chat directly with tenants, contractors, and service providers. Keep all communications organized by property and unit. No more lost text messages or phone tag.
- Centralized messaging for all tenants
- Track unread messages and conversation history
- Search messages by tenant or property

See LandlordDesk in action — 30-second product demo.
Get 30% off for Stress-Free Tax Season 2026
Starter
$6.30/month
$9.00
Only 15 Stress-Free Tax Season 2026 spots left
Includes up to 3 units +$0.75 per additional unit
- Max of 100 rental units
- Maintenance management
- Secure document storage (leases, reports, receipts)
- Rent, income & expense tracking
- Tenant portal & communication
- Lease & tenant management
- Accountant-ready reports & tax organization
Cancel anytime. No contract • No hidden fees
Pro
100 units plus
Advanced ownership & automation
- Everything in Starter, plus:
- Unlimited properties
- Advanced ownership ledger
- ROI & IRR calculations
- Property-level P&L reports
- Cash flow forecasting
- Bank feed automation
- Priority support
Frequently Asked Questions
Everything you need to know about LandlordDesk